物联网管理系统源码 号卡智能管理平台 轻量级物联网综合业务支撑平台 基于 SpringBoot、Vue、Mybatis、RabbitMq、Mysql、Redis 等开发的轻量级的物联网综合业务支撑平台。
支持物联网卡、物联网模组、卡+模组融合管理。提供状态、资费、客户、进销存、合同、订单、续费、充值、诊断、账单等功能。 平台可同时接入中国移动、中国电信、中国联通、第三方物联网卡进行统一管理。
逐步完善平台,助您快速接入物联网,让万物互联更简单。




# 一站式解决方案,让万物互联触手可及
IoTLink是一个基于 SpringBoot、Vue、Mybatis、RabbitMq、Mysql、Redis 等开发的物联网平台,支持对物联网卡、物联网模组以及卡+模组的融合管理。平台可同时接入中国移动、中国电信、中国联通、第三方物联网卡进行统一管理。提供卡状态、资费、客户、进销存、合同、订单、续费、充值、诊断、账单等功能,逐步完善平台,助您快速接入物联网,让万物互联更简单。
## 核心功能
状态查询:实时查看物联卡的状态信息,确保设备正常运行。
资费管理:灵活设置资费策略,满足不同用户的需求。
客户信息:管理客户资料,维护良好的客户关系。
进销存管理:全面掌控物联卡的库存、进货和销售情况。
合同管理:轻松管理合同信息,避免合同纠纷。
订单处理:快速处理用户订单,提高客户满意度。
续费充值:在线续费充值,方便快捷。
诊断及账单:对物联卡进行智能诊断,并提供详细的账单信息。
## 平台优势
多网络支持:支持中国移动、中国电信、中国联通及第三方的物联网卡,实现统一管理。
通信管理:提供物联卡的综合信息查询及功能配置管理,让您对通信情况了如指掌。
资费管理:灵活设置资费策略,轻松掌握资费情况。
生命周期管理:重新定义物联卡的使用生命周期,帮助您更好地管理和跟踪使用状态。
## 特色亮点
业务与系统分离:优化用户体验,确保系统稳定高效运行。
灵活配置上游通道:一次对接,终生实用,支持二次开发、拓展。
轮询进度查看:实时查看通道下的用量、生命周期、激活时间等类别轮询进度。
数据安全保障:采用私钥加密保障关键数据安全,全程加密传输,防止爬虫获取数据。
首页数据概览:一手掌控核心数据,助您做出明智决策。
ERP功能拓展:即将上线ERP企业常用功能,满足您更多业务需求。
## 部署优势
我们为您提供物联卡云端SaaS部署和本地私有部署解决方案,具有以下优势:
快速部署:降低项目时间和成本。
云端与本地灵活选择:随时随地访问和管理物联卡数据,确保数据安全性和隐私保护。
数据采集与整合:实时收集并整合物联卡产生的各种数据,为您的业务提供有力支持。
可扩展性:根据业务需求进行定制和拓展,适应不断变化的市场需求和技术发展。
高性能与稳定性:经过优化和测试,确保大量物联卡同时在线和高并发场景下业务正常运行。
安全保障:采用先进的加密技术和安全措施,保护您的物联卡数据和业务信息。
IoTLink物联网平台致力于为您提供便捷、高效、安全的物联网解决方案。我们将不断优化平台功能,满足您的不同需求,让物联网管理变得更加轻松。系统全部开源,版本持续更新,毫无保留给个人及企业免费使用,IoTLink都能为您提供专业、周到的服务,让您享受智能化的便利。
特别鸣谢:[RuoYi-Vue](https://gitee.com/y_project/RuoYi-Vue),[element](https://github.com/ElemeFE/element),[vue-element-admin](https://github.com/PanJiaChen/vue-element-admin),[eladmin-web](https://github.com/elunez/eladmin-web)
# 一、关于云则
山东云则信息技术有限公司([官网](https://www.5iot.com))是一家成立于2016年的高新技术企业,专注于物联网平台、物联网模组、物联网终端的研究、研发、生产及销售。我们以“规范、创新、专业、高效”为经营理念,致力于为客户提供专业的物联网解决方案,实现为客户持续创造价值的目标。我们的服务标准是“安全、准时、诚信、责任”,合作原则是“诚信、合作、共赢、发展”。
公司被评为科技型中小企业、国家高新技术企业、山东省专精特新中小企业、山东省软件企业,通过了ISO 9001质量管理体系认证和ISO27001信息安全管理体系认证。我们拥有8项专利、1项作品著作权和36项软件著作权,以创新和应用为动力,为政企客户提供专业的物联网解决方案。
我们的主营业务包括物联网模组(如2G模组、NB-IOT模组、4G模组、5G模组和定位模组)、物联网资费(流量套餐定制、流量管理平台、eSIM卡、VPDN专网)、物联网终端(信号测试仪、4GDTU、4G/5G路由器、4G/5G智能网关)以及针对各行业的物联网解决方案(如智慧农业、智慧社区、智慧园区、公共事业和工业物联网)。此外,我们还推出了物联网综合业务支撑平台(IoTLink V1.0),支持物联网卡、物联网模组以及卡+模组的融合管理,并开放源代码。
山东云则信息技术有限公司致力于成为客户身边的物联网专家,助您快速接入物联网,让万物互联更加便捷、高效。携手上下游合作伙伴共同抢占物联网市场先机,打造更高效、更安全、更节能、更可持续发展的物联网产业。
# 二、系统功能介绍
## 2.1 系统架构
系统运行框架图:

系统共分为七大模块:

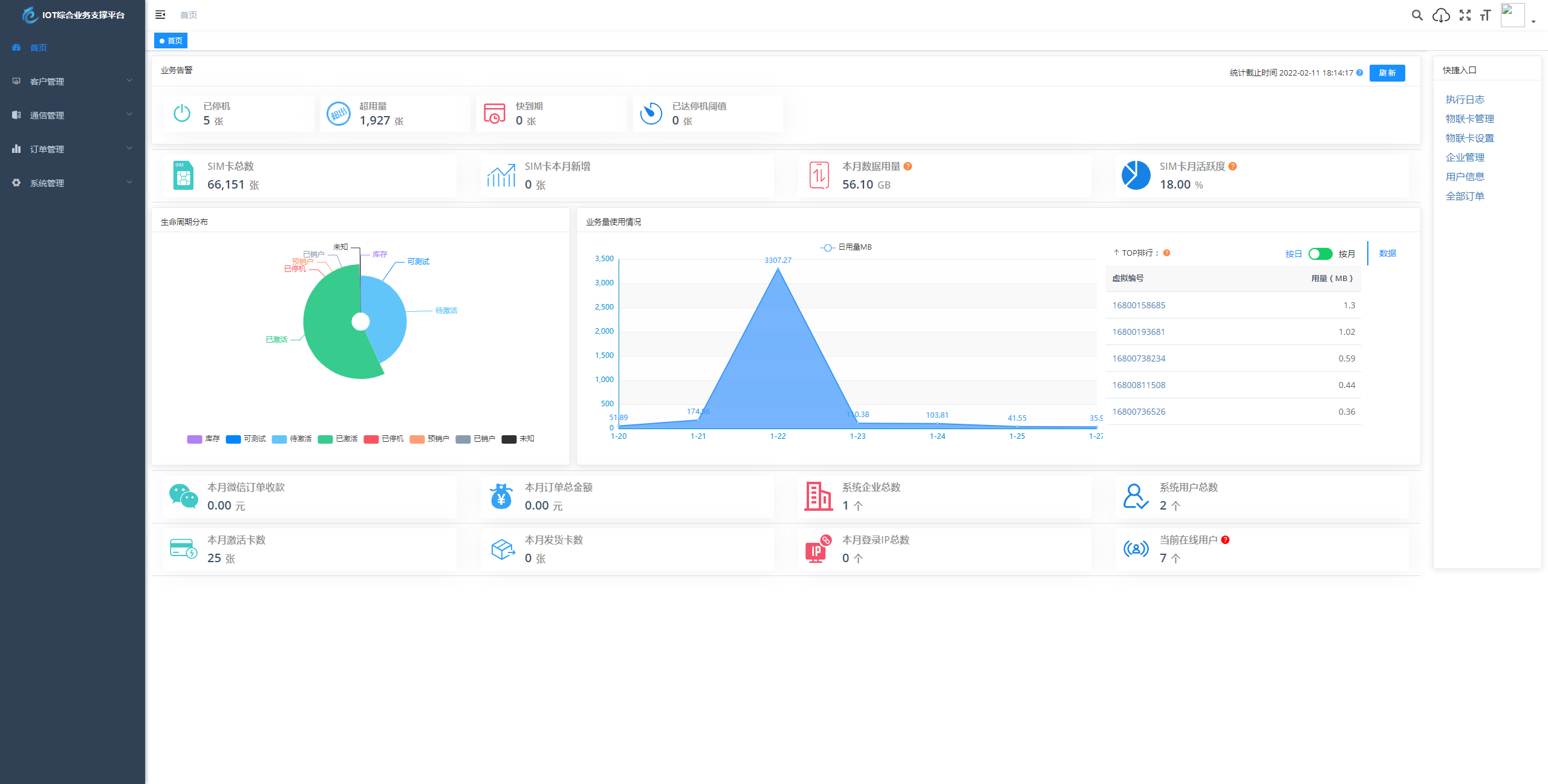
## 2.2 系统演示
演示站点:
[http://demo.5iot.com](http://demo.5iot.com)
账号:5iot 密码:5iot.com
文档地址
[http://doc.5iot.com
](http://doc.5iot.com)
视频教程
[https://www.bilibili.com/video/BV1ZK411Q7Vk/?spm_id_from=333.999.0.0](https://www.bilibili.com/video/BV1ZK411Q7Vk/?spm_id_from=333.999.0.0)
## 2.3 系统技术栈
本项目基于 [RuoYi-Vue](https://gitee.com/y_project/RuoYi-Vue?_from=gitee_search) 后台开发框架,感谢 [RuoYi-Vue](https://gitee.com/y_project/RuoYi-Vue?_from=gitee_search) 的开源。
| 技术栈 | 介绍 | 地址 |
|:-:|:-:|:-:|
| Vue | 渐进式 JavaScript 框架 | https://cn.vuejs.org/ |
| Vuex |专为 Vue.js 应用程序开发的状态管理模式 |https://vuex.vuejs.org/zh/ |
|Vue Router| Vue.js 官方的路由管理器| https://router.vuejs.org/zh/
|Vue CLI |基于 Vue.js 进行快速开发的完整系统 |https://cli.vuejs.org/zh/guide/
|Vant| 轻量、可靠的移动端 Vue 组件库 |https://vant-contrib.gitee.io/vant/#/zh-CN/
|Element-UI |基于 Vue 2.0 的桌面端组件库| https://element.eleme.io/#/zh-CN
|ES6| JavaScript 语言的下一代标准| https://es6.ruanyifeng.com/
**后端技术栈**
| 技术栈 | 介绍 | 地址 |
|:-:|:-:|:-:|
|Spring Boot |快捷创建基于 Spring 的生产级应用程序| https://spring.io/projects/spring-boot
|MyBatis-Plus| MyBatis 增强工具 |https://mp.baomidou.com/
|MyBatis| MyBatis 持久层框架 |https://mybatis.org/mybatis-3/zh/index.html
|JWT| 轻量级身份认证规范| https://jwt.io/introduction
|RabbitMq| 基于AMQP协议的消息中间件 | https://www.rabbitmq.com/
|Spring Security |基于 Spring 的强大且高度可定制的身份验证和访问控制框架 |https://spring.io/projects/spring-security/
## 2.4 系统代码结构
**后端结构**
“`
com.yunze
├── common // 工具类
│ └── annotation // 自定义注解
│ └── config // 全局配置
│ └── constant // 通用常量
│ └── core // 核心控制
│ └── enums // 通用枚举
│ └── exception // 通用异常
│ └── filter // 过滤器处理
│ └── mapper // 数据持久化
│ └── utils // 通用类处理
├── framework // 框架核心
│ └── aspectj // 注解实现
│ └── config // 系统配置
│ └── datasource // 数据权限
│ └── interceptor // 拦截器
│ └── manager // 异步处理
│ └── security // 权限控制
│ └── web // 前端控制
├── yunze-consumption-admin // 平台业务分离执行监听
│ └── system // 监听yunze-admin业务执行
├── yunze-consumption-car-activatedate // 轮询 激活时间 执行同步
├── yunze-consumption-car-disconnected // 未订购停机 消费者
├── yunze-consumption-car-flow // 轮询 用量 执行同步
├── yunze-consumption-car-status // 轮询 生命周期 执行同步
├── yunze-consumption-car-stop // 达量停机 消费者
├── yunze-consumption-order // 订单充值 消费者
├── yunze-consumption-update // yz_card_info 表修改 消费者
├── yunze-generator // 代码生成
├── yunze-quartz // 定时任务
├── yunze-system // 系统代码
├── yunze-admin // 后台服务
├── yunze-ui // 页面前端代码
├── yunze-timed-task // 定时任务执行
“`
**前端结构**
“`
├── build // 构建相关
├── bin // 执行脚本
├── public // 公共文件
│ ├── favicon.ico // favicon图标
│ └── index.html // html模板
├── src // 源代码
│ ├── api // 所有请求
│ ├── assets // 主题 字体等静态资源
│ ├── components // 全局公用组件
│ ├── directive // 全局指令
│ ├── layout // 布局
│ ├── router // 路由
│ ├── store // 全局 store管理
│ ├── utils // 全局公用方法
│ ├── views // view
│ ├── App.vue // 入口页面
│ ├── main.js // 入口 加载组件 初始化等
│ ├── permission.js // 权限管理
│ └── settings.js // 系统配置
├── .editorconfig // 编码格式
├── .env.development // 开发环境配置
├── .env.production // 生产环境配置
├── .env.staging // 测试环境配置
├── .eslintignore // 忽略语法检查
├── .eslintrc.js // eslint 配置项
├── .gitignore // git 忽略项
├── babel.config.js // babel.config.js
├── package.json // package.json
└── vue.config.js // vue.config.js
“`
## 2.5 系统部署
点击下方链接进入官方语雀帮助手册查看项目部署方式:
[如何快速部署 IoTLink](https://www.5iot.com/doc/?target=/md/deploy)
建议服务器最低配置:
| 类型 | 配置 |
|:-:|:-:|
|操作系统|CentOS Stream 8 64位|
|CPU|4核|
|内存|8G|
|带宽|5M|
|硬盘|100G|
# 三、常见问题
**常见问题列表**
– [如何快速部署 IoTLink](https://www.5iot.com/doc/?target=/md/deploy)
– [目前支持哪些上游接口](https://www.5iot.com/doc/?target=/md/upstreamApi)
– [为什么项目启动时报错](https://www.5iot.com/doc/?target=/md/startError)
– [数据库使用 Group By 查询报错](https://www.5iot.com/doc/?target=/md/sqlError)
– [项目每个分支的作用是什么](https://www.5iot.com/doc/?target=/md/branchDescription)
# 四、最近规划
补充中
# 五、系统截图



































